Although it seems unbelievable how quickly time has passed, we've been working on SEOcrawl for over five years now. But more than work, I'd call it PASSION. Passion for doing things right, for sharing knowledge, and above all, for creating a UNIQUE product that helps professionals worldwide become more efficient and achieve their goals. Driven by this passion, we're sharing our Public Product Roadmap for 2026 once again. It's an exciting and vibrant product calendar that fills us with energy and a desire to keep creating. Don't miss a single detail!
View SEOcrawl Roadmap for 2025
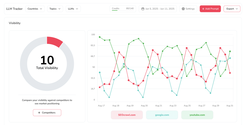
LLM Tracker
Today, simply measuring your presence on Google is no longer enough. The new frontier of search engine optimization lies in how you are perceived and interpreted by large language models. That's why, with great enthusiasm, one of our first improvements in 2026 will be our own LLM Tracker. This feature isn't just a decorative metric; it's your new window into the world of conversational AI.

We want you to be able to track, analyze, and understand how language models perceive your brand, products, or content. Are you cited as an authority? Are your key arguments ignored? Does the context in which you appear benefit or harm you?
With LLM Tracker and all its integrations (Claude, Gemini, Copilot, ChatGPT...) you can monitor your "AI footprint," identify mentions, analyze sentiment, and, most importantly, detect opportunities to influence this new and fascinating digital conversation. Because if you're not in the conversation, it's as if you don't exist. And this year, we're going to change that forever.
Visibility in AI
Until now, measuring success in the world of AI was like trying to catch a cloud with your hands. You knew it was there, that conversational traffic was growing, but you couldn't quantify it, much less optimize it.
That's why this year we're launching the AI Visibility feature, a pioneering index developed entirely by our team that will finally allow you to understand your real influence on the responses of assistants and generative models.

It's not just about seeing if your brand name appears in passing, but about analyzing how often you are cited, the authority of the context in which you appear, and the relevance of the sources that AI uses to build its answers.
We want you to be able to answer questions such as:
-
Is my competition beating me in ChatGPT?
-
What questions is AI answering about my sector where I don’t appear?
With this feature, you will stop flying blind and be able to map out a clear roadmap to also dominate the zero-click search universe.
Google Discover
If there is one channel that keeps us up at night (due to its enormous potential and how elusive it can sometimes be), it’s Google Discover. That traffic that arrives without the user typing a single word, based solely on their interests and the quality of your content.
Until now, measuring its impact was an exercise in faith between what you saw in Analytics and what your gut told you. Well, 2026 is the year we bring both science and heart to the process. With our new functionality for Google Discover, you will be able to monitor in detail which articles are succeeding on this channel, with what types of images, which headlines work best, and, most importantly, how that volatile yet valuable traffic is evolving.

We leave guesswork behind to embrace precise data that will allow you to create content designed not just for search, but to be discovered.
Time Tracker
One of the things you’ve asked us for the most: "I need to better control the time we spend on each client and each task." And since we always listen with our hearts and eyes wide open, we got to work.
Because we know that efficiency is not just about automating analysis, but also about understanding where we invest our hours. Soon, Time Tracker will arrive—a feature that integrates time management directly into the SEOcrawl workflow. No excuses, no external tools, no complications.

You will be able to track the time spent on each audit, each report, and each client, giving you a clear and detailed view of your projects' profitability. Because your time is the most valuable asset you have, and it deserves to be measured, respected, and optimized with the same passion you use to analyze a website’s load time. Welcome to the professional management of your scarcest resource.
Bing Webmaster Tools
We know it: Google takes all the headlines, all the attention, and almost all the conversations. But we are among those who believe that a true professional cannot afford the luxury of ignoring 15% of the market. Especially when that 15% (represented by Bing) is experiencing a true golden age thanks to its integration with AI and Copilot.
That’s why the native integration of Bing Webmaster Tools in SEOcrawl will arrive this year. From now on, you will be able to conveniently view all Bing data from our dashboard, without the need to jump from one tab to another or deal with different interfaces.

We want you to have a 360-degree view of your visibility in search engines, so you can make informed decisions and seize the opportunities that others, out of laziness or habit, are letting slip away. Because being everywhere is not an option—it is an obligation.
Model Context Protocol (MCP) & AI Chatbot
We have spent years dreaming of having an assistant within SEOcrawl that doesn't just answer generic questions, but deeply knows YOUR project, YOUR website, and YOUR data.
That dream is finally becoming a reality thanks to the implementation of the Model Context Protocol (MCP). We didn't want just any chatbot; we wanted an intelligent copilot that understands the unique context of every user. And it is now within our reach.

Our new AI Chatbot will not only help you navigate the tool or resolve generic SEO doubts; it will be capable of analyzing your own website data, offering personalized recommendations based on your history, and alerting you to opportunities that would otherwise go unnoticed.
It will be almost like having a senior SEO consultant living inside your computer, available 24/7, who knows your project better than anyone. Artificial intelligence, finally, at the service of your competitive intelligence.
WordPress Plugin
If there is one ecosystem that beats strongly at the heart of the internet, it’s WordPress. Millions of websites, millions of dreams, and millions of projects built on this platform. And we, having grown alongside it, felt we had to take another step to be even closer to you.
That’s why the launch of our WordPress Plugin is not just a technical update; it’s a sincere embrace to the community that has seen us grow. From now on, connecting your WordPress with SEOcrawl will be a matter of seconds. One click and you’ll have all the power of our audits flowing directly from your WordPress dashboard. You will be able to analyze critical issues, optimize your content, and monitor your SEO health without leaving the environment where you create and manage your website.

We want to be where you are, to make your life easier and your work much more efficient. Proximity, elevated to its maximum potential.
New GA4 Dashboard
If GA4 still feels like a challenge, with so many metrics, dashboards, and options… you will love our new GA4 Dashboard.
We want you to be able to see, at a single glance, how your organic traffic is evolving, which pages are performing best, how users arriving from search engines behave, and, above all, what improvement opportunities you have on the table.
We have cut through the noise to focus on the music. We have simplified the complex to make it actionable. Because your time is too valuable to waste searching for metrics through infinite menus. From now on, clarity will be your superpower.
Google Analytics 4 in Reporting
We have a confession: we’ve struggled with GA4 too. It is an incredibly powerful tool, but let’s be honest—it can sometimes be difficult to extract clear, visual reports that actually tell a story.
That’s why we want to be the bridge between the complexity of Analytics and the clarity you need to make decisions or explain your work. With GA4 in Reporting, you won’t have to fight with cumbersome configurations or reports that look like hieroglyphics: GA4 data will integrate naturally into the SEOcrawl Reporting feature so you can build, visually and simply, the reports you’ve always dreamed of.

We want you to combine user behavior data with your website's technical data to create powerful narratives that impress your clients and, above all, help you understand what is truly happening. Because data without context is just a number, but well-told data is an opportunity.
Migrations
If there is one moment in an SEO's life when the heart races, it’s during a website migration. Server changes, redesigns, platform migrations… these are delicate processes where a small mistake can cost weeks (or months) of recovery.
That’s why this year we are launching a specific Migrations module that will allow you to monitor your website's health in real-time throughout the entire process. We want you to sleep soundly while we ensure everything is in order.
You will be able to set up automatic alerts that notify you at the slightest sign of a problem, compare pre- and post-migration performance, and have an exclusive dashboard that gives you the visibility you need to make decisions with confidence.
Google My Business API
Local SEO is, for many projects, our daily bread. And we know how tedious it can be to manage dozens (or hundreds) of Google My Business profiles for different clients. Going in profile by profile, responding to reviews, updating hours, checking that everything is correct… It’s necessary work, but it consumes countless hours.
That’s why, this year we are implementing a solution that will change the way you work. From now on, you will be able to manage all your clients' local reputation from a single dashboard within SEOcrawl. Respond to reviews, analyze rating sentiment, monitor profile changes, and detect issues in a centralized way thanks to the Google My Business API.
We want to free you from repetitive tasks so you can focus on designing the strategies that will make your clients shine in the local environment. Efficiency, also for proximity SEO.
Google News
If your industry is news, content marketing, or current affairs, you already know that appearing in Google News can be a true turning point in terms of traffic and authority. However, measuring that impact and understanding what works in such a specific channel is not always an easy task.
That’s why we are working on a feature dedicated exclusively to Google News. We want you to be able to monitor which articles are being indexed, what positions you hold, how your visibility evolves across different sections, and, most importantly, which thematic trends are dominating the channel.
We will analyze the patterns of successful media outlets so you can adapt your strategy and increase your chances of appearing. We help you be the news, not just report it.
Dashboard WPO
We’ve said it a thousand times and we’ll keep shouting it: speed is not just another metric; it is the gateway to user experience. A one-second delay can mean a drop in conversions, an increase in bounce rate, and, of course, a failing grade in Google's eyes.
That’s why we want you to monitor your website’s speed with the same passion you care for your client portfolio. In 2026, we will launch a complete, visual, and, above all, actionable WPO Dashboard.
Log Analysis
If there is one pending subject for many SEOs, it is log analysis. And not because they don’t want to, but because it has historically been a cumbersome, technical territory reserved for a select few. But we believe that knowledge should be democratized.
That’s why, in 2026, we are launching a Log Analysis feature designed so that any professional, regardless of their technical level, can unlock the secrets hidden in their server. We want you to know, with total clarity, how often Googlebot visits you, which pages it prioritizes, which ones it ignores, and, above all, if it is spending your crawl budget on content that doesn't interest you.
You will be able to identify crawl errors, architecture issues, and optimization opportunities that until now were hidden in unmanageable text files: in 2026, we are opening the black box so that light reaches every corner.
Google Ads API
For a long time, we have seen SEO and SEM teams working in parallel, without looking at each other, like two strangers who share a hallway but never say hello. And that, in our opinion, is a strategic error of the highest magnitude, because the information generated by paid search is gold for organic, and vice versa.
This year we break those barriers by integrating the Google Ads API into SEOcrawl. We want you to be able to unify your vision, so you can see in a single dashboard which keywords are delivering results in paid search versus organic, identify synergy opportunities, and avoid unnecessary cannibalization.
You will be able to analyze the impact of your paid campaigns on organic traffic, adjust bids based on ranking data, and ultimately build an integrated search engine strategy that is much smarter and much more profitable. Because SEO and SEM are not rivals; they are the two lungs of the same strategy.
Finally, we have prepared a video with great care to convey everything we want to achieve this 2026. (In production)
https://youtu.be/DL-4kDh5wa0?si=dsA0-uv9MymZkOgo
Would you like to propose an improvement or participate in the construction of a product? Let's talk!
We are committed to creating one of the best SEO suites in the world, and our team puts our heart into it every day. Thanks for your trust and support!

CEO & Co-Founder at SEOcrawl
I first encountered SEO in 2011 and since then it has been a huge part of my life — something I am completely passionate about. It is a pleasure to be the CEO of SEOcrawl, an innovative all-in-one SEO software that is changing the way companies manage their SEO strategies.
View all posts by David Kaufmann →



