Month after month, step by step, SEOcrawl keeps improving thanks to the amazing support we get from hundreds of professionals and companies around the world. We receive feedback, suggestions, new product ideas... We are very grateful and have been working very hard every day to bring all these ideas to the table.
Let's go over the most relevant improvements we launched in** October 2022**!
SEO Extension
Our free SEO extension for Google Chrome continues to make great strides and we have improved its performance and added the tool to identify new SEO elements, such as the "status code", the canonical tag and much more...
https://www.youtube.com/watch?v=XVXD8vl7YQE
URLs Map
One of the biggest strengths of SEOcrawl is its ability to read a million pieces of information grouped in one place in a matter of seconds and make decisions based on that data. Because of this feature, we have launched the URLs map, which will allow you to check on the progress of clicks in recent months through a heat map so you can see if the performance of an URL has improved or not.

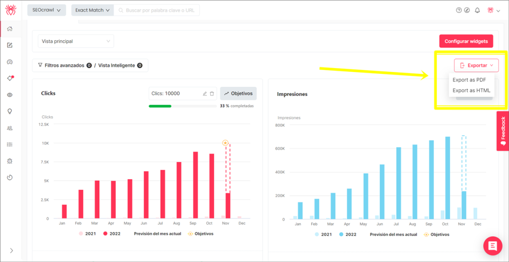
SEO Report in PDF and HTML
Providing a quality SEO report to your management team, your client or your colleagues can sometimes be challenging, both in terms of difficulty and time. That's why we have launched automated SEO reports in both PDF and HTML. How does it work? Piece of cake!
The automation of the report is based on 3 simple steps:
-
Set up all the widgets you would like to show to the team in the SEO Dashboard (Top Keywords, cannibalizations, Top countries...)
-
Click on Export Report
-
Select the format that best suits you (PDF or HTML)

Design of Official Annotations
On the "Performance" page, several improvements have been implemented so that both custom-made and official Google annotations are displayed and now also, if you click on them, it takes you straight to the results analysis page so you can see the impact of that annotation in detail.

New Design for Adding Labels
Previously, when we added a tag, there were times when you could get a bit confused as the prompt confirming that everything was working correctly would only appear for a few seconds. To ensure that the experience is now 100% clear and transparent, we have improved the design to make it stand out visually.

“All Time” Option in Graphics and Day, Week or Month Visuals
Last but not least, we offer a very interesting option in many graphs: "all time". This means that you will be able to see all the details of your project, all the traffic... In addition, we provide a visual per day, week or month.

Do you miss any feature or would you like to see a new one? We would love to speak to you.
Thank you very much for your support. We will keep working hard to make SEOcrawl better and better for you every day!
Sincerely,

CEO & Co-Founder at SEOcrawl
I first encountered SEO in 2011 and since then it has been a huge part of my life — something I am completely passionate about. It is a pleasure to be the CEO of SEOcrawl, an innovative all-in-one SEO software that is changing the way companies manage their SEO strategies.
View all posts by David Kaufmann →


