We’re approaching the final stretch of summer with some exciting new updates that we’re sure you’ll love—and that will make your daily work easier. Ready to explore them with us?
New Subscriptions Page & "Next Level" Plan
We want you to have all the information you need at your fingertips so you can always choose the best option for yourself. That’s why we’ve completely redesigned the subscriptions page, now offering a much more detailed description of all our plans. And… there’s a surprise!
Alongside the Élite and Enterprise plans, we’re introducing a new option designed for projects that need an extra boost: choose our Next Level plan and take your results even further.

But the real game-changer with the Next Level plan—what will truly help you elevate your results—is the monthly calls with one of our senior SEO experts. They’ll help you understand your project’s data and identify key insights to keep improving your performance.
And as always, you can try any of our plans completely free with no commitment for 7 days. You’ll soon wonder how you ever lived without SEOcrawl!
Custom Logo in Email Invitations
We want SEOcrawl to feel more like yours—to integrate seamlessly into your company or agency’s ecosystem as if it were just another department. That’s why we’ve taken it a step further: now, when you invite a new team member or client to your SEOcrawl projects, the email they receive will feature your custom logo.

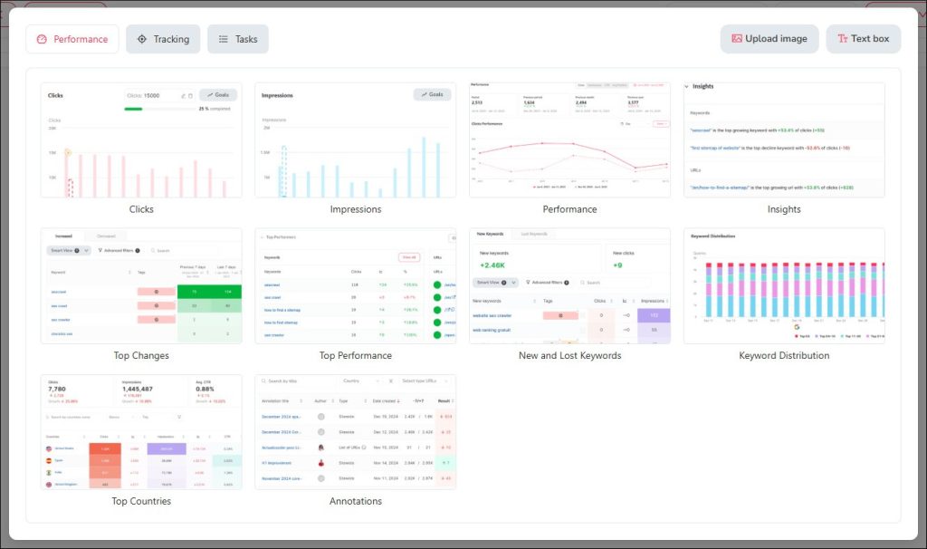
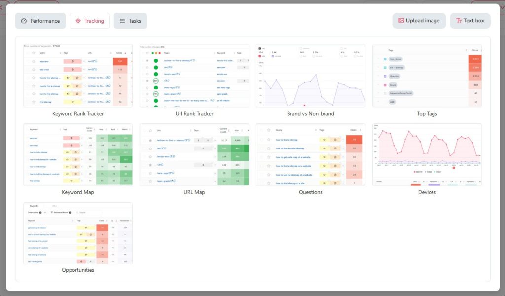
Reporting
We’ll never stop saying it: what you do is just as important as how you communicate it to your clients or superiors. It’s crucial to clearly convey the actions taken and the results achieved in your strategy—which is why we’ve implemented some great improvements.
In the sidebar of your dashboard, you’ll find the Reporting option under the management section. Click on New Report, and you’ll be able to start designing your report while discovering all the usability and design upgrades we’ve added for you.


Choose the data you want to display, select the most suitable widget to present it, add images or text blocks for better readability, preview your report, and save it as a template to reuse later.
Want to save even more time? Automate your report delivery in just a few clicks: give it a name, set the frequency (weekly or monthly), save your recipients’ emails, and let SEOcrawl handle the rest.

Complete Fresh Data!
You asked for it, and now it’s here: no more 3-day delay for impressions, clicks, and conversions data.

From now on, on ALL pages, you can view data from 24 and 48 hours ago. Make better decisions faster, replicate successful strategies, and correct potential mistakes before their impact worsens.
Dark Mode Improvements
Prefer using SEOcrawl in Dark Mode? We know it’s a matter of preference, and we want you to have total freedom in choosing—which means both modes should be equally user-friendly and readable. That’s why we’ve made design improvements to Dark Mode, so you can switch between them whenever you like.

Haven’t tried SEOcrawl yet? Don’t wait any longer—request a DEMO! We’ll walk you through how it works and give you a 14-day Enterprise subscription so you can see for yourself how it can help you. Start the new season with the best tool to relaunch your projects! 💪🏻
Content Specialist at SEO Alive
Content and SEO specialist creating actionable guides for SEO professionals.
View all posts by Isabel →


