Mit dem AI Tracker von SEOcrawl findest du alle wichtigen Kennzahlen an einem Ort, um zu verstehen, wie Künstliche Intelligenz deinen Traffic beeinflusst. Vom Vergleich mit organischem Traffic bis hin zu detaillierten Insights nach Seite, Sprache und Gerät – alles, was du brauchst, um datenbasierte Entscheidungen zu treffen.

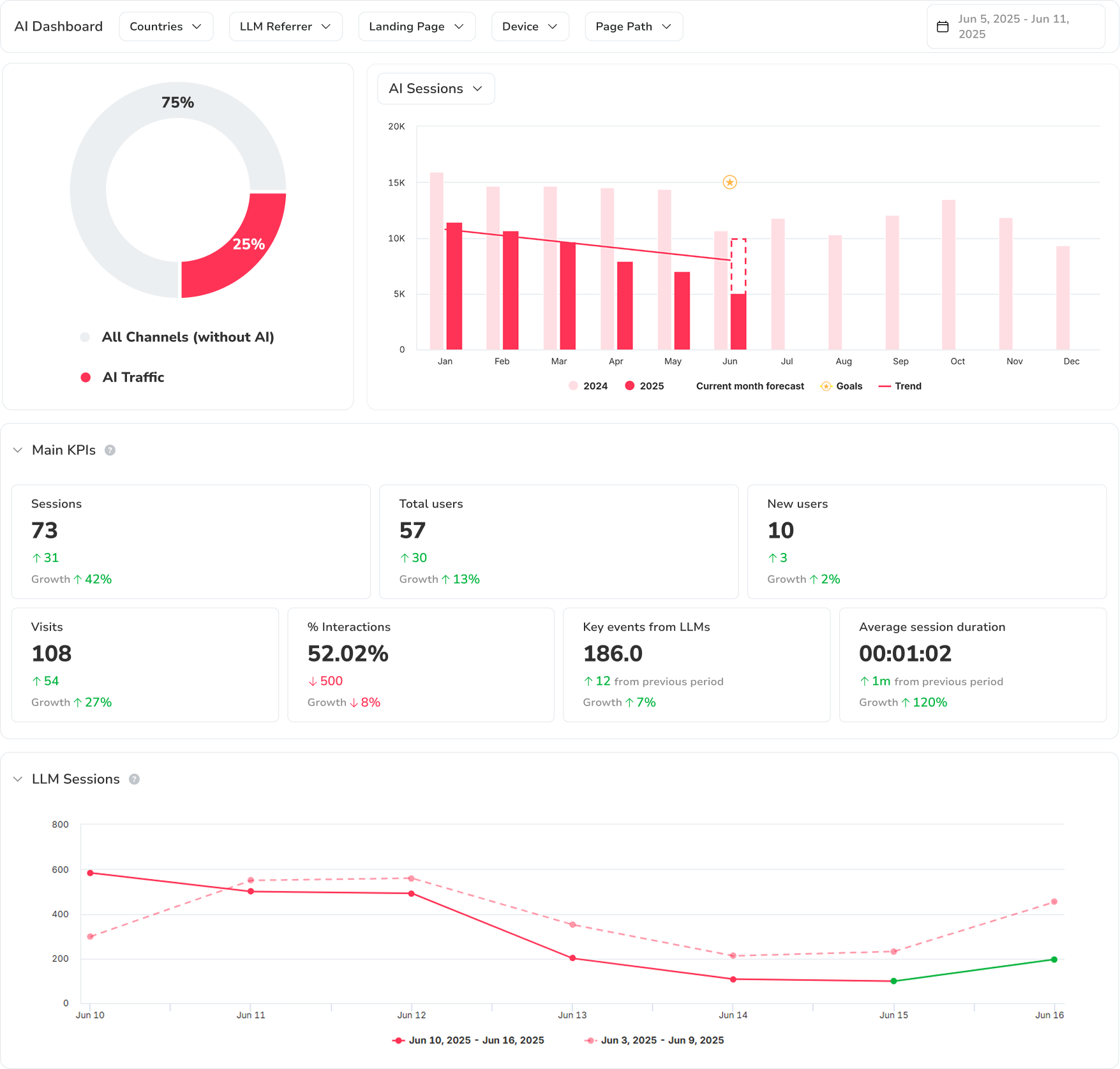
Sieh auf einen Blick, wie viel Traffic aus KI kommt und wie viel aus klassischen organischen Kanälen. Erkenne Trends, Ausschläge und Monatsvergleiche, um die Entwicklung dieses neuen Ökosystems zu verstehen.

Analysiere, wie sich die Zahl der KI-generierten Sitzungen über die Zeit entwickelt, und vergleiche sie mit dem Vorjahr oder deinen eigenen Zielen.

Erhalte zentrale Kennzahlen wie Sitzungen, Gesamtnutzer, neue Nutzer, Besuche, Interaktionen, Schlüsselereignisse und Sitzungsdauer – alles, was du brauchst, um den Wert deines KI-Traffics einzuschätzen.

Finde heraus, wie viele Sitzungen jedes Modell (ChatGPT, Claude, Perplexity usw.) generiert, und vergleiche sie direkt. Erkenne, welches Modell den meisten Traffic bringt und am besten performt.

Analysiere jede KI-Traffic-Quelle im Detail: Sitzungen, durchschnittliche Besuchsdauer, generierte Ereignisse und Veränderungen über die Zeit. Ideal, um Aufwand dort zu priorisieren, wo das LLM den größten Business-Impact hat.

Sieh, welche Seiten deiner Website KI-Traffic erhalten und wie sie performen. Finde heraus, welche Seiten die meisten Sitzungen anziehen, das höchste Engagement erzeugen und die meisten Schlüsselereignisse bringen – abhängig vom empfehlenden KI-Modell.

Geolokalisiere die Nutzer, die über KI-Modelle auf deine Website kommen. Sieh, in welchen Ländern und Regionen der Trend am stärksten wächst, und passe deine Content- und Internationalisierungsstrategie entsprechend an.

Finde heraus, in welchen Sprachen deine Nutzer Inhalte konsumieren, wenn sie aus KI-Quellen kommen. Erkenne Chancen für Lokalisierung und mehrsprachige Optimierung, um deine Reichweite in verschiedenen Märkten auszubauen.
Worin unterscheidet sich der AI Tracker vom klassischen Keyword-Tracking?
Klassisches Keyword-Tracking misst deine Position in den Suchergebnisseiten. Der AI Tracker misst den tatsächlichen Traffic aus KI-Modellen wie ChatGPT, Claude und Perplexity – Sitzungen, Nutzer, Schlüsselereignisse, Landingpages und demografische Daten. So bekommst du ein vollständiges Bild davon, wie sich KI-generierte Besuche auf deiner Website verhalten, und ergänzt deine SEO-Daten um diesen neuen Discovery-Kanal.
Welche KI-Plattformen werden getrackt?
Der AI Tracker von SEOcrawl erkennt nativ Traffic von ChatGPT, Claude, Perplexity, Gemini und Copilot – und laufend kommen neue Modelle dazu. Jede Quelle wird einzeln aufgeschlüsselt, damit du die Performance der Modelle direkt miteinander vergleichen kannst.
Wie erhebt der AI Tracker die Daten?
Der AI Tracker verbindet sich mit deiner Google-Analytics-4-Property und segmentiert automatisch die Besuche, die von bekannten KI-Plattformen verwiesen werden. Du brauchst keinen zusätzlichen Tracking-Code – wir lesen die GA4-Daten aus, reichern sie mit LLM-spezifischen Dimensionen an und stellen sie in einem eigenen Dashboard dar.
Kann ich KI-Traffic mit organischem Traffic vergleichen?
Ja. Das Traffic-Übersicht-Widget zeigt KI-Sitzungen und organische Sitzungen nebeneinander – mit Donut- und Balkendiagrammen. So siehst du auf einen Blick den relativen Anteil und die Wachstumskurve jedes Kanals.
Wie oft werden die Daten des AI Trackers aktualisiert?
Die Daten werden täglich aktualisiert. Historische Vergleiche sind verfügbar, damit du Trends Woche für Woche, Monat für Monat oder Jahr für Jahr verfolgen kannst.