Với AI Tracker của SEOcrawl, bạn có tất cả các chỉ số quan trọng tập trung ở một nơi để hiểu cách trí tuệ nhân tạo ảnh hưởng đến traffic của bạn. Từ so sánh với traffic organic đến insight chi tiết theo trang, ngôn ngữ và thiết bị — mọi thứ bạn cần để ra quyết định dựa trên dữ liệu.

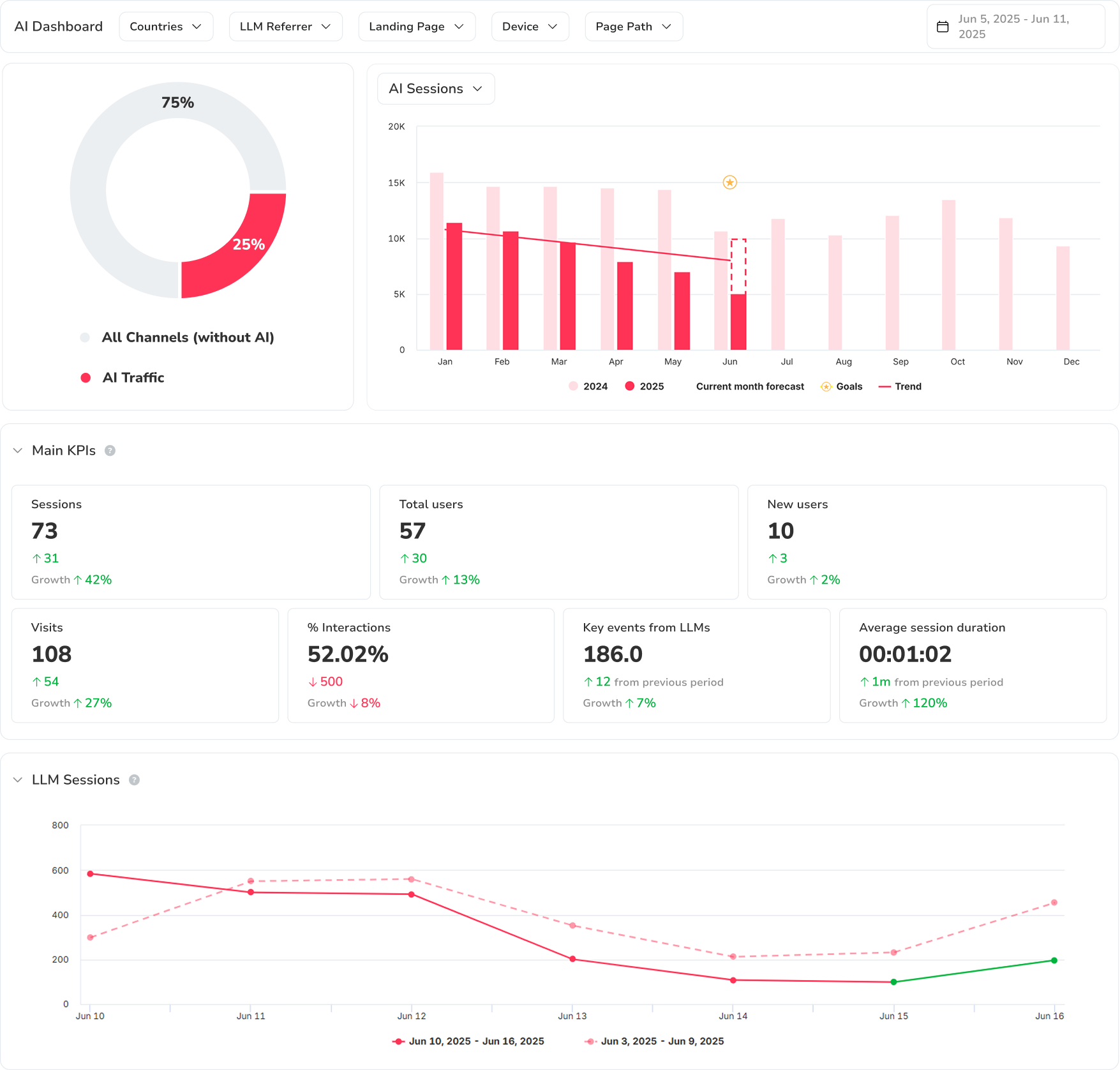
Tổng quan traffic: AI vs cổ điển
Xem ngay phần nào trong traffic của bạn đến từ AI và phần nào đến từ các kênh organic cổ điển. Phát hiện xu hướng, đỉnh điểm và so sánh theo tháng để hiểu sự phát triển của hệ sinh thái mới này.

Dự báo phiên AI và xu hướng
Phân tích cách số lượng phiên do AI tạo ra phát triển theo thời gian và so sánh với năm trước hoặc mục tiêu của bạn.

KPI chính của traffic AI
Nhận các chỉ số quan trọng như phiên, tổng số người dùng, người dùng mới, lượt truy cập, tương tác, sự kiện chính và thời lượng phiên — mọi thứ bạn cần để đánh giá giá trị traffic AI của bạn.

So sánh các mô hình AI (phiên LLM)
Khám phá có bao nhiêu phiên mà mỗi mô hình (ChatGPT, Claude, Perplexity, v.v.) tạo ra và so sánh trực tiếp. Xác định mô hình nào mang lại nhiều traffic nhất và có hiệu suất tốt nhất.

Hiệu suất của referrer LLM
Phân tích chi tiết từng nguồn traffic AI: phiên, thời lượng truy cập trung bình, sự kiện được tạo và sự phát triển theo thời gian. Lý tưởng để ưu tiên nỗ lực nơi LLM có tác động kinh doanh lớn nhất.

Hiệu suất của trang đích
Xem trang nào trên website của bạn nhận traffic AI và chúng hoạt động như thế nào. Xác định các trang thu hút nhiều phiên nhất, tạo ra nhiều tương tác nhất và kích hoạt nhiều sự kiện chính nhất — theo mô hình AI đã giới thiệu chúng.

Nhân khẩu học của traffic AI
Định vị địa lý người dùng đến website của bạn qua các mô hình AI. Xem ở quốc gia và khu vực nào xu hướng tăng nhiều nhất, và điều chỉnh chiến lược nội dung và quốc tế hoá của bạn cho phù hợp.

Ngôn ngữ của traffic AI
Khám phá người dùng của bạn tiêu thụ nội dung bằng những ngôn ngữ nào khi đến từ các nguồn AI. Xác định cơ hội localization và tối ưu đa ngôn ngữ để mở rộng phạm vi của bạn trên các thị trường khác nhau.
Muốn thấy nó hoạt động?
Câu hỏi thường gặp
Sự khác biệt giữa AI Tracker và theo dõi từ khoá cổ điển là gì?
Theo dõi từ khoá cổ điển đo vị trí của bạn trên trang kết quả tìm kiếm. AI Tracker đo lường traffic thực tế đến từ các mô hình AI như ChatGPT, Claude và Perplexity — phiên, người dùng, sự kiện chính, trang đích và dữ liệu nhân khẩu học. Bạn có cái nhìn đầy đủ về hành vi của khách truy cập được tạo bởi AI trên website của bạn, và điều này bổ sung cho dữ liệu SEO của bạn với kênh khám phá mới này.
Những nền tảng AI nào được theo dõi?
AI Tracker của SEOcrawl phát hiện nguyên bản traffic đến từ ChatGPT, Claude, Perplexity, Gemini và Copilot — và các mô hình mới được bổ sung liên tục. Mỗi nguồn được phân tách riêng để bạn có thể so sánh trực tiếp hiệu suất giữa các mô hình.
AI Tracker thu thập dữ liệu như thế nào?
AI Tracker kết nối với property Google Analytics 4 của bạn và tự động phân đoạn các phiên được giới thiệu từ các nền tảng AI đã biết. Không cần mã theo dõi bổ sung — chúng tôi đọc dữ liệu GA4, bổ sung với các chiều cụ thể cho LLM và trình bày trong một dashboard chuyên biệt.
Tôi có thể so sánh traffic AI với traffic organic không?
Có. Widget Tổng quan traffic hiển thị song song các phiên AI và phiên organic — với biểu đồ donut và biểu đồ cột. Bạn thấy ngay tỷ lệ tương đối và đường cong tăng trưởng của từng kênh.
Dữ liệu AI Tracker được cập nhật với tần suất nào?
Dữ liệu được cập nhật hàng ngày. Có sẵn so sánh lịch sử để bạn theo dõi xu hướng theo tuần, theo tháng hoặc theo năm.